Hamradioindia-Back Sanskrit Sloka
Website by VU2FD

Fully functional & tested modules from DANCOM -Made in Denmark      

Dancom Marine SSB Exciter E201 Modules

Sr. Part No. Module Details View Circuit Price Including Airmail forwarding Buy Online
1 E201 Exciter Chassis Includes AF, Mix1, Mix2, Mod and WBA, Alarm board on one chassis as listed below:-    View USD 120 Buy Now
DAN-Mix1 SSB Exciter 1st Mixer board: 8.7mhz modulated in, 51.7mhz 2nd osc in, 43mhz ssb out. View
DAN-Mix2 SSB Exciter: 43mhz ssb input, 43-73 VCO input. Produces 0-30mhz View
DAN-8.7Mod Complete SSB (LSB) generator with mode selection and 8pole crystal filter, ALC control. View
DAN-AF AF amplifier for above blocks with compressor View
DAN-Alm Two tone marine alarm board View
DAN-WBA 0-30 Mhz Wide band amplifier for above View
2 DAN-TCXO* & DAN-REF* 10Mhz TCXO for above View USD40 Buy
Reference module, takes input from 10MHZ TCXO and produces 8.7MHZ for SSB modulator. Has built=in xco and 4044p phase comparator with other reference outputs such as 100hz, 1khz, 100khz View
3 Manual Zerox for Receiver R201 USD15       Buy
4

Manual Zerox for Exciter E201

USD15       Buy
 

View Signal Diagram

View Block diagram    
 
  Dancer Receiver R200 - R201 Modules
Part No. Module Detail Circuit Price Including Airmail forwarding Buy on-line
5 DAN-RX-IF 581Khz 1st IF Module with AGC Amplifier View USD20 Buy
6 DAN-RX-IF2 581Khz 2nd IF Amplifier with AGC amplifier View USD20 Buy
7 DAN-RX-BFO Crystal controlled BFO for above View USD15 Buy
8 DAN-RX-FL FILTER board with high quality filters fitted. View USD50 Buy
9 DAN-RX-RF RF front end module View USD15 Buy
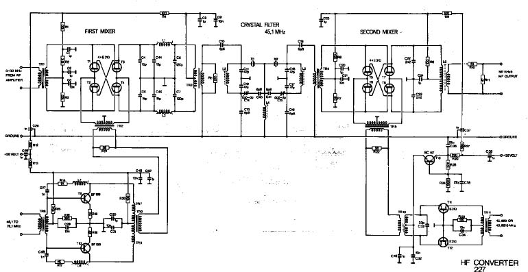
10 DAN-RX- RF 1st & 2nd Mixer (Quad FET Mixers)  with 45.1mhz filter and VCO buffers for 1st & 2nd oscillator View USD50 Buy
11 DAN-RX-BFO High quality VFO for synthesizer (2-3Mhz) in shileded box with slow moton drive. View USD30 Buy
12 DAN-RX-TCXO + RX-MULT

 

10MHZ TCXO for above  View  USD 50 Buy
Frequency multiplier, used with TCXO to produce 50MHZ etc View

Electromekano Modules                                  Sailor Modules 

 

Visit http://shopping.hamradioindia.com for payments     or      contact vu2fd@yahoo.com              More ...... Spares & accessories